Portainer là gì? Tìm hiểu trình quản lý GUI cho Docker Container

Đã kiểm duyệt nội dung
Đánh giá
Portainer là một công cụ quản lý container mạnh mẽ và trực quan, được thiết kế để đơn giản hóa việc vận hành và giám sát môi trường Docker. Trong bài viết này, mình sẽ giúp bạn hiểu rõ hơn về portainer, từ lợi ích, các thành phần chính, đến cách cài đặt, cấu hình và sử dụng để quản lý môi trường Docker hiệu quả.
Những điểm chính
- Khái niệm Portainer: Hiểu rõ Portainer là công cụ quản lý container qua giao diện web, giúp bạn đơn giản hóa các thao tác với Docker mà không cần sử dụng dòng lệnh phức tạp.
- Lợi ích chính: Nhận thức được các lợi ích vượt trội như giao diện trực quan, quản lý tập trung và phân quyền người dùng, giúp bạn hiểu tại sao Portainer là công cụ không thể thiếu để đơn giản hóa và bảo mật môi trường Docker.
- Các thành phần chính: Nắm vững các thành phần quản lý cốt lõi trong giao diện Portainer, giúp bạn dễ dàng điều hướng và tận dụng hết các tính năng từ quản lý container, image đến phân quyền người dùng.
- Cách cài đặt: Nắm vững các bước cài đặt Portainer một cách nhanh chóng, giúp bạn có thể tự mình triển khai và bắt đầu sử dụng công cụ chỉ trong vài phút.
- Cách sử dụng cơ bản: Nắm vững các thao tác quản lý Docker hàng ngày, giúp bạn tự tin thực hiện các tác vụ như tạo, giám sát và quản lý container thông qua giao diện trực quan của Portainer.
- Quản lý Docker Swarm và stack: Tìm hiểu cách sử dụng Portainer để quản lý các ứng dụng đa container, giúp bạn đơn giản hóa việc triển khai và mở rộng quy mô dịch vụ trong môi trường Docker Swarm.
- Quản lý Docker remote: Nắm vững các phương pháp kết nối và quản lý nhiều Docker host từ xa, giúp bạn xây dựng một trung tâm điều khiển tập trung cho toàn bộ hạ tầng container của mình.
- Biết thêm Vietnix là nhà cung cấp VPS uy tín, giúp bạn có một nền tảng hạ tầng tối ưu để quản lý Docker với Portainer.
- Câu hỏi thường gặp: Giải đáp các thắc mắc liên quan đến chủ đề Portainer là gì.

Portainer là gì?
Portainer là một giao diện quản lý đồ họa (GUI) mã nguồn mở trực quan và nhẹ, dùng để quản lý môi trường Docker, Docker Swarm và Kubernetes. Thay vì phải gõ các dòng lệnh phức tạp, Portainer cho phép người dùng dễ dàng khởi tạo, giám sát và quản lý các thành phần của container chỉ bằng vài cú click chuột. Công cụ này hoạt động dưới dạng một container, sau khi triển khai sẽ cung cấp dashboard để quản lý các Docker host, Docker Swarm cluster hoặc các endpoint Docker từ xa trên nhiều máy chủ khác nhau.

Portainer hỗ trợ quản lý hầu hết thành phần trong hệ sinh thái Docker như containers, images, volumes, networks, stacks, services, đồng thời cung cấp cơ chế phân quyền người dùng, nhóm và môi trường để kiểm soát truy cập. Nhờ thiết kế gọn nhẹ, dễ cài đặt và sử dụng, Portainer thường được triển khai trên server/VPS Linux để giám sát, vận hành và cấu hình Docker một cách trực quan, kể cả với các host remote thông qua Portainer Agent hoặc kết nối TCP/SSH.
Để Portainer quản lý mượt mà các container, bạn cần nền tảng hạ tầng mạnh mẽ như Vietnix Enterprise Cloud. Dịch vụ IaaS này cung cấp một cụm tài nguyên độc lập với CPU AMD EPYC và ổ cứng NVMe Enterprise. Bạn có toàn quyền khởi tạo nhanh nhiều máy chủ ảo làm Docker host chỉ trong 30 giây, mang lại hiệu năng vượt trội và dễ dàng kiểm soát ngân sách.
Tại sao nên dùng Portainer để quản lý Docker?
Portainer mang lại nhiều lợi ích thực tế trong việc quản lý và vận hành Docker, đặc biệt khi hệ thống có nhiều container và nhiều máy chủ như:
- Giao diện web trực quan: Portainer cung cấp dashboard đồ họa giúp quan sát và thao tác với container, image, volume, network, stack,… trên Docker host thay vì phải ghi nhớ và gõ nhiều lệnh CLI, phù hợp cả với người mới lẫn admin cần thao tác nhanh.
- Đơn giản hóa quản lý nhiều môi trường Docker: Công cụ cho phép quản lý nhiều endpoint Docker (local, remote, Swarm, thậm chí nhiều VPS/server khác nhau) trên cùng một giao diện, giúp theo dõi và vận hành hệ thống container phân tán tập trung hơn.
- Triển khai và giám sát container thuận tiện: Người dùng có thể tạo, start/stop, restart, xóa container, xem log, attach console, theo dõi CPU/RAM và trạng thái hoạt động ngay trong giao diện mà không cần SSH vào từng máy chủ.
- Phân quyền người dùng và kiểm soát truy cập: Hệ thống users, teams và access control trong Portainer hỗ trợ chia quyền theo môi trường/endpoint, đảm bảo mỗi nhóm chỉ được thao tác trong phạm vi cho phép, phù hợp môi trường doanh nghiệp hoặc team devops.
- Triển khai nhẹ và linh hoạt: Portainer thường được chạy như một container Docker độc lập, cài đặt bằng một lệnh docker run hoặc docker compose, dung lượng nhỏ, dễ backup và dễ di chuyển giữa các server.
- Giám sát Docker trên remote host: Thông qua Portainer Agent hoặc cấu hình TCP/SSH, có thể kết nối tới các Docker host từ xa, cho phép giám sát và quản lý nhiều máy chủ Docker từ một điểm duy nhất, hạn chế phải đăng nhập từng VPS.
- Hỗ trợ vận hành, giảm sai sót khi thao tác: Các thao tác như tạo container, gán volume, cấu hình network, port mapping,… được thể hiện bằng form và tùy chọn rõ ràng, giúp hạn chế lỗi câu lệnh và rủi ro cấu hình sai trong quá trình vận hành Docker.

Các tính năng chính trong Portainer
Giao diện quản lý container trong Portainer
Giao diện quản lý container trong Portainer cung cấp danh sách tất cả container trên từng endpoint, kèm trạng thái đang chạy, dừng, bị lỗi, thời gian tạo và tài nguyên sử dụng. Người dùng có thể thao tác trực tiếp với từng container như start, stop, restart, pause, remove, clone hay tạo container mới dựa trên cấu hình sẵn có. Bên trong mỗi container, Portainer cho phép xem chi tiết thông tin cấu hình (image, port mapping, volume, biến môi trường, network), truy cập console dạng shell và xem log phục vụ debug ứng dụng.

Quản lý Images, Containers, Volumes, Networks
Trong Portainer, các thành phần cơ bản như Images, Containers, Volumes và Networks được tổ chức thành từng khu vực riêng để người dùng thao tác và quản lý tài nguyên Docker một cách rõ ràng.
- Images: Là khu vực hiển thị toàn bộ image hiện có trên host, cho phép kéo (pull) image từ Docker Hub hoặc registry riêng, xóa image không còn sử dụng và dùng image làm nền để khởi tạo container mới.
- Containers: Là nơi liệt kê các container đang chạy hoặc đã dừng, hỗ trợ thao tác start/stop, restart, remove, xem log, mở console và điều chỉnh cấu hình container khi cần.
- Volumes: Là phần quản lý các volume dùng để lưu trữ dữ liệu bền vững cho container, nơi người dùng có thể tạo mới, gắn vào container hoặc xóa volume không còn cần thiết.
- Networks: Là khu vực cấu hình mạng Docker, hỗ trợ tạo các loại network (bridge, overlay…), gán container vào network phù hợp và tinh chỉnh cách các dịch vụ giao tiếp nội bộ với nhau.
Quản lý Stacks, Services và Docker Swarm
Trong Portainer, các thành phần Stacks, Services và khu vực quản lý Docker Swarm được tách riêng để hỗ trợ triển khai, điều phối và giám sát ứng dụng chạy phân tán trên nhiều node.
- Stacks: Cho phép triển khai và quản lý ứng dụng dưới dạng stack dựa trên file docker-compose hoặc khai báo trực tiếp trong giao diện, hỗ trợ tạo mới, cập nhật, dừng và xóa stack, đồng thời hiển thị danh sách service và container thuộc từng stack.
- Services: Là nơi hiển thị và quản lý các service trong môi trường Docker Swarm, bao gồm trạng thái, số replica, image sử dụng và cấu hình triển khai, giúp dễ dàng kiểm soát các thành phần logic của ứng dụng phân tán.
- Swarm / Nodes: Cung cấp thông tin về cluster Docker Swarm, danh sách node, trạng thái từng node và cho phép thao tác như scale service, rolling update, rollback phiên bản, từ đó điều phối container trên nhiều node thông qua giao diện thay cho việc sử dụng chuỗi lệnh dài.
Environments
Environments là các môi trường Docker mà Portainer đang kết nối để quản lý. Mỗi endpoint có thể là Docker local, Docker remote qua TCP/SSH, Docker Swarm cluster hoặc host chạy Portainer Agent để giao tiếp an toàn từ xa.
Trong phần quản lý Endpoints, người dùng có thể thêm mới, chỉnh sửa, gán nhãn và phân loại các môi trường này, sau đó chọn endpoint cần thao tác ngay trên giao diện chính. Cơ chế này cho phép Portainer điều khiển nhiều server Docker từ một trung tâm quản lý, phù hợp các hệ thống có nhiều VPS hoặc node phân tán.
Users, Teams
Trong Portainer, các thành phần Users, Teams và Access Control được thiết kế để đáp ứng nhu cầu làm việc nhiều người dùng trên cùng hệ thống Docker.
- Users: Là danh sách tài khoản người dùng có thể đăng nhập vào Portainer, nơi quản trị viên tạo mới, khóa/mở tài khoản và gán quyền phù hợp với vai trò công việc.
- Teams: Là nhóm tập hợp nhiều user lại với nhau, giúp phân chia theo phòng ban, dự án hoặc chức năng, từ đó áp dụng quyền truy cập theo nhóm thay vì cấu hình lẻ cho từng tài khoản.
- Access Control: Là cơ chế phân quyền chi tiết cho user hoặc team đối với từng endpoint, stack hoặc resource, cho phép cấu hình quyền xem, triển khai hay quản lý, đảm bảo chỉ những đối tượng được ủy quyền mới thao tác trên môi trường, container hoặc dịch vụ cụ thể.

Chuẩn bị môi trường Docker trước khi cài Portainer
Bước 1: Bạn đăng nhập vào server/Linux/VPS bằng SSH với tài khoản root hoặc user có quyền sudo.
Bước 2: Sau đó, bạn kiểm tra Docker đã được cài đặt hay chưa bằng lệnh:
docker versionBước 3: Tiếp đến, bạn kiểm tra Docker Engine đang chạy bằng lệnh:
systemctl status dockerBước 4: Nếu Docker chưa cài, bạn tiến hành cài Docker theo hướng dẫn của hệ điều hành (apt, yum, script cài Docker CE…), sau đó chạy:
systemctl enable docker
systemctl start dockerCài đặt Portainer trên VPS Linux
Bước 1: Bạn SSH vào VPS với thông tin do nhà cung cấp cung cấp, ví dụ:
ssh root@IP-VPSBước 2: Bạn cài Docker trên VPS (nếu chưa có) theo tài liệu của nhà cung cấp hoặc Docker, sau đó kiểm tra bằng:
docker psBước 3: Bạn tạo volume lưu dữ liệu Portainer trên VPS:
docker volume create portainer_data
Bước 4: Bạn xác nhận VPS cho phép truy cập cổng 9000 (mở port trên firewall nếu cần, ví dụ với UFW):
ufw allow 9000/tcpKhởi chạy Portainer bằng Docker / docker-compose
Cách 1: Dùng docker run
Bước 1: Bạn chạy Portainer dưới dạng container Docker với lệnh:
docker run -d \
-p 9000:9000 \
--name portainer \
--restart=always \
-v /var/run/docker.sock:/var/run/docker.sock \
-v portainer_data:/data \
portainer/portainer-cBước 2: Sau đó, bạn kiểm tra container Portainer đã chạy hay chưa bằng lệnh:
docker ps | grep portainer
Cách 2: Dùng docker-compose
Bước 1: Bạn tạo file docker-compose.yml trong thư mục mong muốn (ví dụ /home/portainer), với nội dung ví dụ:
version: "3"
services:
portainer:
image: portainer/portainer-ce
container_name: portainer
restart: always
ports:
- "9000:9000"
volumes:
- /var/run/docker.sock:/var/run/docker.sock
- portainer_data:/data
volumes:
portainer_data:
Bước 2: Sau đó, bạn chạy Portainer bằng docker-compose tại thư mục chứa file docker-compose.yml:
docker compose up -dBước 3: Bạn kiểm tra trạng thái container bằng câu lệnh:
docker ps | grep portainer
Truy cập Portainer qua trình duyệt web
Bước 1: Bạn lấy địa chỉ IP của server/VPS (ví dụ 192.168.1.10 hoặc IP public).
Bước 2 Bạn mở trình duyệt trên máy cá nhân và truy cập: http://IP-server:9000 (ví dụ: http://192.168.1.10:9000).
Bước 3: Lần đầu truy cập, Portainer yêu cầu tạo tài khoản admin, bạn nhập:
- Username: Tài khoản quản trị (ví dụ admin)
- Password: Mật khẩu mạnh, nhập 2 lần để xác nhận
Bước 4: Bạn nhấn nút Tạo tài khoản (Create user / Create admin) để hoàn tất.

Bước 5: Màn hình tiếp theo hiển thị lựa chọn môi trường, bạn chọn Docker local (Local environment) rồi nhấn Connect để bắt đầu quản lý Docker bằng Portainer.



Sử dụng Portainer để quản lý Docker
Quản lý container bằng Portainer
Bước 1: Bạn đăng nhập vào Portainer và chọn đúng endpoint Docker (ví dụ Local).
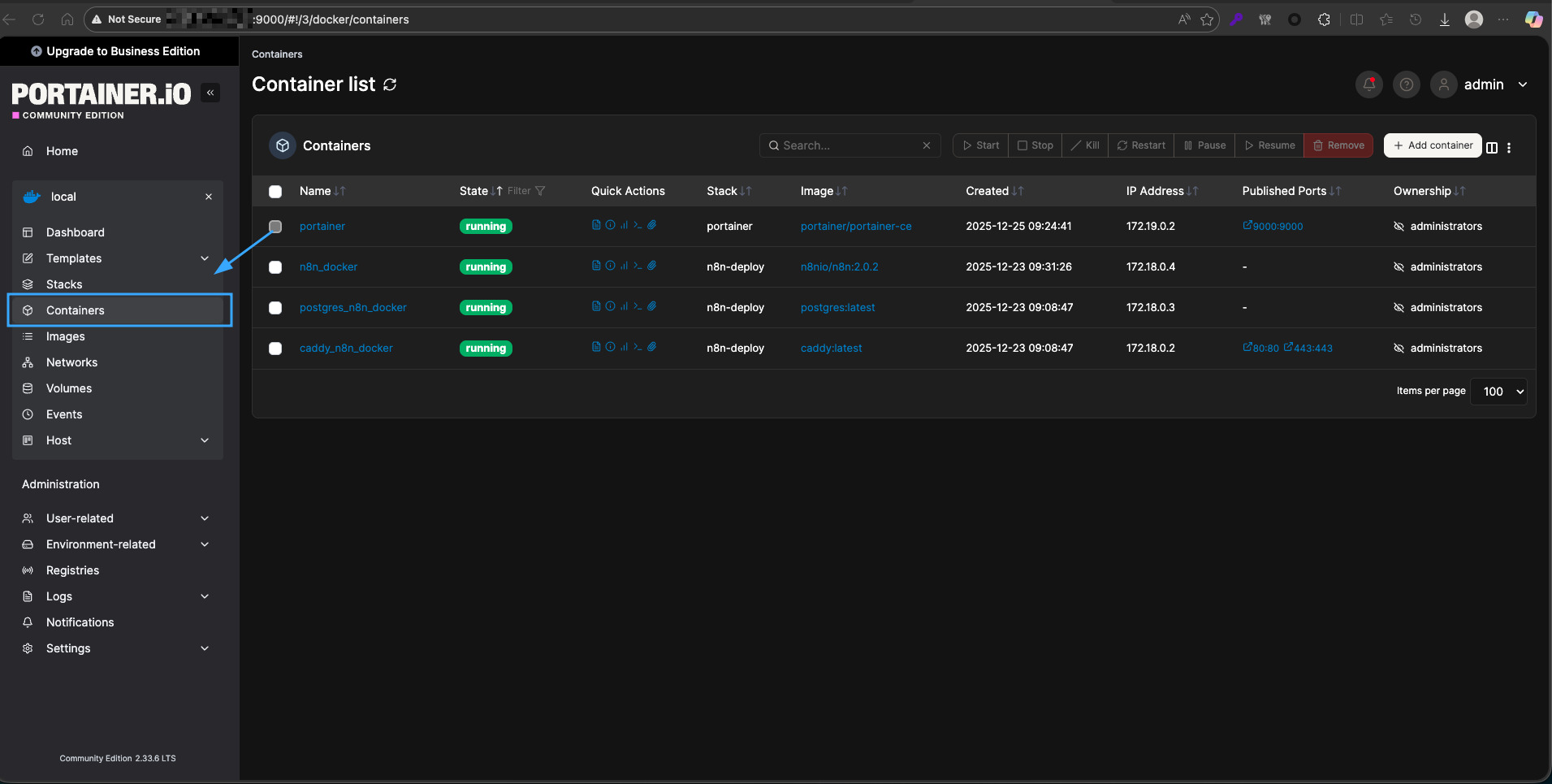
Bước 2: Sau đó vào mục Containers trong menu bên trái để xem danh sách container.

Bước 3: Sau khi truy cập vào từng Container, bạn có thể quản lý các Container bằng cách dùng nút Start, Stop, Restart, Pause, Remove ở từng dòng container để điều khiển vòng đời container.

Bước 4: Bạn click vào tên một container để xem chi tiết cấu hình ở phần Container details (image, port, volume, network, ENV…).

Bước 5: Bạn có thể dùng nút Duplicate/Edit nếu muốn sao chép container hiện tại thành một container mới với cấu hình tương tự và chỉnh sửa lại khi cần.

Tạo và triển khai container mới
Bước 1: Bạn vào mục Containers và nhấn nút + Add container.

Bước 2: Bạn nhập tên container vào trường Name.
Bước 3: Sau đó nhập tên image vào trường Image (ví dụ nginx:latest), nếu image chưa có sẵn, Docker sẽ tự pull khi chạy.
Bước 4: Tiếp đến, bạn cấu hình Network, Publish a new network port (mapping port host:container), Volumes (mount thư mục/volume), Env (biến môi trường) theo nhu cầu.

Bước 5: Bạn kéo xuống cuối trang, bật lựa chọn Restart policy nếu cần (ví dụ Always) để container tự khởi động lại.
Bước 6: Cuối cùng, bạn nhấn Deploy the container để Portainer gửi lệnh tạo và chạy container trên Docker host.
Quản lý image Docker với Portainer
Bước 1: Bạn vào mục Images trong Portainer để xem danh sách image hiện có trên host.
Bước 2: Bạn xóa bớt image không dùng bằng cách tick chọn và nhấn Remove để giải phóng dung lượng.

Bước 3: Sau đó, bạn kéo (pull) image mới từ registry bằng cách nhấn Pull image, nhập tên image (ví dụ redis:7-alpine) và chọn registry phù hợp, sau đó nhấn Pull the image.
Bước 4: Bạn tạo container trực tiếp từ image bằng cách nhấn Create container bên cạnh image tương ứng và khai báo các thông số như phần tạo container mới.
Bước 5: Khi cần đồng bộ image từ registry riêng, bạn cấu hình registry trong phần Registries, sau đó dùng lại mục Images để pull/push theo thông tin đăng nhập đã lưu.
Quản lý volume và network trong Portainer
Bước 1: Bạn vào mục Volumes để quản lý vùng lưu trữ dữ liệu.
Bước 2: Sau đó nhấn Add volume, nhập tên volume (ví dụ app_data) và nhấn Create the volume để tạo volume mới.

Bước 3: Bạn có thể xóa volume không còn sử dụng bằng cách chọn volume và nhấn Remove, nhưng bạn cần bảo đảm không có container nào đang gắn volume đó.
Bước 4: Bạn vào mục Networks để xem và quản lý mạng Docker.
Bước 5: Sau đó nhấn Add network, chọn loại network (bridge, overlay…) và khai báo tên, driver, subnet,… rồi nhấn Create the network để tạo mạng mới.

Bước 6: Khi tạo hoặc chỉnh sửa container, bạn gán container vào network và volume tương ứng trong phần cấu hình Network và Volumes để container sử dụng tài nguyên đó.
Giám sát log, console và tài nguyên container
Bước 1: Bạn vào mục Containers và click vào tên container muốn giám sát.

Bước 2: Bạn chọn tab Logs để xem log ứng dụng đang chạy trong container, có thể bật/tắt auto-refresh hoặc filter khi cần.

Bước 3: Sau đó bạn chọn tab Consol để mở terminal tương tác bên trong container, chọn shell (sh/bash) rồi nhấn Connect để thao tác lệnh trực tiếp.

Bước 4: Bạn sử dụng tab Stats để xem các chỉ số như CPU, RAM, network I/O, block I/O của container theo thời gian thực.

Bước 5: Khi cần debug sự cố, bạn kết hợp xem log, sử dụng console và theo dõi stats để xác định nguyên nhân (thiếu tài nguyên, lỗi ứng dụng, lỗi cấu hình).
Quản lý Docker Swarm và stack với Portainer
Kết nối Portainer với Docker Swarm
Bước 1: Bạn bảo đảm cluster Docker Swarm đã được khởi tạo trên node manager bằng lệnh:
docker swarm init
Bước 2: Bạn truy cập giao diện Portainer, đăng nhập bằng tài khoản admin.
Bước 3: Bạn vào mục Environments và nhấn Add environment.

Bước 4: Bạn chọn loại môi trường là Docker Swarm hoặc chọn kết nối qua Agent / Docker API / Socket tùy cách bạn triển khai.
Bước 5: Bạn nhập tên environment, địa chỉ kết nối (ví dụ URL API, địa chỉ agent hoặc chọn Docker local nếu Portainer chạy trên node manager).
Bước 6: Bạn lưu cấu hình, sau đó chọn environment Swarm vừa tạo trên trang chính để bắt đầu quản lý cluster qua Portainer.
Triển khai stack và service trong Swarm
Bước 1: Bạn chọn mục Stacks trên menu rồi nhấn Add stack để tạo stack mới.

Bước 2: Bạn đặt tên stack (ví dụ my_app_stack).
Bước 3: Tiếp đến, bạn chọn một trong hai cách:
- Dán nội dung file
docker-compose.ymlvào ô Web editor. - Hoặc chọn upload file
docker-compose.ymltừ máy của bạn.
Bước 4: Bạn kiểm tra lại các service, network, volume được khai báo trong compose.
Bước 5: Sau đó nhấn Deploy the stack để Portainer gửi lệnh docker stack deploy tương ứng lên Swarm và khởi tạo toàn bộ service/container thuộc stack.
Bước 6: Sau khi triển khai, bạn quay lại mục Stacks để xem trạng thái hoặc vào mục Services để xem chi tiết từng service trong stack.
Scale service và cập nhật ứng dụng qua Portainer
Bước 1: Bạn chọn mục Services để xem danh sách service đang chạy.

Bước 2: Bạn tìm đến service cần scale, xem cột Scheduling mode có dạng n/m (ví dụ 1/1). Bạn nhấn nút Scale (hoặc biểu tượng mũi tên lên/xuống) bên cạnh service đó rồi nhập số replica mới (ví dụ 3) trong ô số lượng và xác nhận bằng cách nhấn nút Apply.
Bước 3: Bạn đợi vài giây, sau đó refresh trang để kiểm tra lại cột replicas đã chuyển sang 3/3, xác nhận service đã được scale ra nhiều node trong Swarm.
Bước 4: Khi bạn muốn cập nhật phiên bản ứng dụng, bạn có thể:
- Cập nhật image trong file
docker-compose.ymlcủa stack, sau đó vào Stacks chọn stack và dùng chức năng Update the stack để Portainer thực hiện rolling update. - Hoặc chỉnh sửa trực tiếp cấu hình stack/service trong giao diện (nếu Portainer cho phép), sau đó lưu thay đổi để Swarm triển khai phiên bản mới không gián đoạn toàn bộ hệ thống.
Cấu hình Portainer giám sát Docker remote
Cấu hình Portainer giám sát Docker trên remote host
Bước 1: Bạn chuẩn bị một server đã cài Docker (remote host) và một server đang chạy Portainer.
Bước 2: Sau đó bạn SSH vào remote host, cấu hình Docker cho phép truy cập API từ bên ngoài (ví dụ mở API trên port 2375 theo tài liệu Docker/nhà cung cấp), sau đó bạn restart dịch vụ Docker để áp dụng cấu hình mới.để áp dụng thay đổi.
Bước 3: Bạn kiểm tra tường lửa trên remote host đã mở port Docker API, ví dụ nếu dùng UFW thì bạn chạy ufw allow 2375/tcp.
Bước 4: Sau đó đăng nhập vào giao diện Portainer trên server Portainer và truy cập mục Environments.
Bước 5: Bạn nhấn nút Add environment để thêm một môi trường Docker mới.
Bước 6: Bạn chọn tiếp kiểu kết nối là Remote (kết nối tới Docker qua Docker API từ xa).
Bước 7: Bạn nhập Name (tên để nhận diện remote host trong Portainer) và nhập Environment URL theo dạng tcp://IP-remote:2375 hoặc IP-remote:2375 tùy giao diện, đồng thời điền Public IP / FQDN nếu giao diện yêu cầu.

Bước 8: Bạn nhấn Add environment để lưu cấu hình và sau đó bạn chọn endpoint vừa thêm trong danh sách để bắt đầu giám sát và quản lý Docker trên remote host.
Cài đặt và cấu hình Portainer Agent
Bước 1: Bạn SSH vào remote host nơi Docker đang chạy.
Bước 2: Cần bảo đảm Docker Engine hoạt động bình thường bằng lệnh docker ps.
Bước 3: Bạn chạy container Portainer Agent trên remote host, ví dụ:
docker run -d \
-p 9001:9001 \
--name portainer_agent \
--restart=always \
-v /var/run/docker.sock:/var/run/docker.sock \
portainer/agentBước 4: Sau đó, bạn kiểm tra container agent đã chạy bằng lệnh:
docker ps | grep portainer_agentBước 5: Bạn trở lại giao diện Portainer (nơi chạy Portainer Server), vào Environments, chọn Add environment và chọn kiểu kết nối Agent.

Bước 6: Bạn nhập Name (tên remote host), Environment URL theo dạng IP-remote:9001 (port agent đang lắng nghe) và Public IP / hostname nếu cần.
Bước 7: Bạn nhấn Add Environment để hoàn tất, Portainer sẽ kết nối với Agent và hiển thị Docker remote host trong danh sách môi trường.
Thêm và quản lý nhiều endpoint Docker từ Portainer
Bước 1: Bạn đăng nhập vào Portainer bằng tài khoản admin.
Bước 2: Sau đó vào mục Environments để xem danh sách các Docker host đã được cấu hình.
Bước 3: Bạn nhấn Add environment mỗi khi cần thêm một Docker host mới (local, remote API, Agent, Swarm…) rồi chọn loại môi trường phù hợp (Local, Remote, Agent, Swarm…) và nhập các thông tin yêu cầu:
- Name: tên hiển thị cho endpoint.
- Environment URL: IP hoặc hostname + port (API hoặc Agent).
- Public IP / FQDN: địa chỉ public dùng truy cập từ bên ngoài (nếu khác địa chỉ nội bộ).
Bước 4: Bạn lưu endpoint mới bằng nút Add environment.
Bước 5: Bạn có thể sử dụng nút Edit để chỉnh sửa cấu hình endpoint (đổi tên, đổi URL, gán nhóm, gán tag) và nhấn Remove nếu muốn xóa bớt endpoint không còn sử dụng.
Khi thao tác trong Portainer, bạn chọn endpoint tương ứng ở thanh trên cùng hoặc màn hình chính, nhờ đó bạn có thể chuyển đổi giữa nhiều Docker host và quản lý chúng tập trung trên một giao diện duy nhất.
Tối ưu môi trường container với Vietnix Enterprise Cloud
Khi quản lý hệ thống phân tán như Docker Swarm hay Kubernetes qua Portainer, Vietnix Enterprise Cloud là nền tảng vững chắc. Giải pháp IaaS này cấp cho bạn một cụm tài nguyên độc lập để chủ động khởi tạo và phân bổ nhiều node máy chủ. Sở hữu kiến trúc High Availability tự động phục hồi lỗi cùng chi phí cố định minh bạch, dịch vụ giúp doanh nghiệp vận hành hệ sinh thái container quy mô lớn một cách an toàn, mượt mà và không lo gián đoạn.
Thông tin liên hệ:
- Website: https://vietnix.vn/
- Hotline: 1800 1093
- Email: sales@vietnix.com.vn
- Địa chỉ: 265 Hồng Lạc, Phường Bảy Hiền, Thành Phố Hồ Chí Minh
Câu hỏi thường gặp
Portainer có thể quản lý được các môi trường container nào khác ngoài Docker không?
Ngoài Docker và Docker Swarm, phiên bản Portainer Business Edition (BE) còn hỗ trợ quản lý các môi trường container khác như Kubernetes, Azure ACI và Nomad. Phiên bản Community Edition (CE) miễn phí chủ yếu tập trung vào Docker và Docker Swarm.
Portainer có phải là giải pháp tốt để quản lý nhiều máy chủ Docker đặt ở các vị trí địa lý khác nhau không?
Có, Portainer là một giải pháp rất tốt. Bằng cách sử dụng Portainer Agent trên mỗi máy chủ từ xa, bạn có thể thêm tất cả chúng vào một giao diện Portainer trung tâm dưới dạng các Endpoints. Điều này cho phép bạn chuyển đổi và quản lý tất cả các máy chủ Docker của mình từ một dashboard duy nhất, bất kể chúng ở đâu.
Cơ chế Access Control trong Portainer giúp ích gì cho các nhóm phát triển (DevOps teams)?
Cơ chế Access Control giúp các nhóm DevOps quản lý quyền truy cập một cách chi tiết. Quản trị viên có thể tạo các Teams, gán người dùng vào đó và sau đó cấp quyền cho từng team trên các Endpoints hoặc Stacks cụ thể. Điều này đảm bảo rằng các nhà phát triển chỉ có thể truy cập và thao tác trên những môi trường mà họ được phép, tăng cường bảo mật và tránh các thay đổi không mong muốn.
Portainer là một công cụ quản lý Docker mạnh mẽ, cung cấp một giao diện web trực quan giúp đơn giản hóa đáng kể việc vận hành và giám sát môi trường container. Với khả năng quản lý toàn diện từ container, image, volume đến các cụm Docker Swarm và các endpoint từ xa, Portainer là giải pháp lý tưởng cho cả người mới bắt đầu và các quản trị viên hệ thống chuyên nghiệp. Việc hiểu rõ các tính năng, cách cài đặt và sử dụng Portainer sẽ giúp bạn tối ưu hóa quy trình DevOps, giảm thiểu sai sót và khai thác tối đa tiềm năng của công nghệ container.
THEO DÕI VÀ CẬP NHẬT CHỦ ĐỀ BẠN QUAN TÂM
Đăng ký ngay để nhận những thông tin mới nhất từ blog của chúng tôi. Đừng bỏ lỡ cơ hội truy cập kiến thức và tin tức hàng ngày














