Grafana là gì? Cách cài đặt và sử dụng Grafana chi tiết

Đã kiểm duyệt nội dung
Đánh giá
Grafana là một nền tảng mã nguồn mở chuyên dùng để trực quan hóa, giám sát và phân tích dữ liệu từ nhiều nguồn khác nhau theo thời gian thực. Trong bài viết này, mình sẽ cung cấp một cái nhìn toàn diện về Grafana, từ định nghĩa, lợi ích, cho đến hướng dẫn cài đặt và sử dụng từng bước, giúp bạn bắt đầu hành trình giám sát hệ thống của mình một cách chuyên nghiệp.
Những điểm chính
- Định nghĩa Grafana: Hiểu rõ Grafana là một nền tảng mã nguồn mở chuyên về trực quan hóa, phân tích dữ liệu và là trung tâm của bộ công cụ quan sát LGTM Stack.
- Vị trí trong hệ sinh thái: Nắm được vai trò trung tâm của Grafana trong bộ công cụ quan sát LGTM Stack (Loki, Grafana, Tempo, Mimir).
- Lợi ích chính: Biết được các lợi ích vượt trội của Grafana như tính linh hoạt của mã nguồn mở, khả năng kết nối đa nguồn dữ liệu, hệ thống cảnh báo tự động, sự hỗ trợ từ cộng đồng và trực quan hóa dữ liệu.
- Hướng dẫn cài đặt: Nắm vững quy trình cài đặt Grafana một cách nhanh chóng và dễ dàng bằng Docker.
- Hướng dẫn sử dụng cơ bản: Học được cách thực hiện các thao tác quan trọng nhất, bao gồm thiết lập nguồn dữ liệu và xây dựng một bảng điều khiển đầu tiên.
- Giải pháp từ Vietnix: Tìm hiểu về Cloud Server Enterprise của Vietnix như một nền tảng hiệu năng cao, lý tưởng để triển khai Grafana.
- Giải đáp thắc mắc (FAQ): Nhận được câu trả lời cho các câu hỏi thường gặp về vai trò, khả năng kết nối, tính năng và chi phí của Grafana.

Grafana là gì?
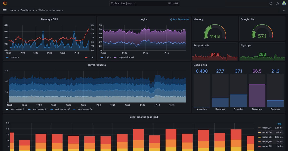
Grafana là một nền tảng mã nguồn mở mạnh mẽ dùng để giám sát, phân tích và trực quan hóa dữ liệu từ nhiều nguồn khác nhau như cơ sở dữ liệu, dịch vụ cloud hay hệ thống máy chủ. Công cụ này cho phép người dùng tạo các dashboard tương tác để hiển thị dữ liệu dưới dạng biểu đồ, đồ thị trực quan, theo dõi hiệu suất theo thời gian thực và thiết lập cảnh báo tự động khi có sự cố, giúp tối ưu hóa vận hành và ra quyết định nhanh chóng dựa trên dữ liệu.


Vị trí của Grafana trong bộ công cụ quan sát
Grafana không hoạt động một cách độc lập mà là một thành phần trung tâm trong hệ sinh thái quan sát toàn diện của Grafana Labs. Bộ công cụ này, thường được biết đến với tên gọi LGTM Stack (viết tắt của Loki, Grafana, Tempo, Mimir), tích hợp các giải pháp chuyên biệt để giải quyết từng khía cạnh của observability:
- Grafana: Đảm nhiệm vai trò trực quan hóa dữ liệu, cung cấp giao diện duy nhất để theo dõi toàn bộ hệ thống.
- Loki: Chuyên trách việc quản lý và tổng hợp dữ liệu nhật ký (logs).
- Tempo: Tập trung vào việc truy vết phân tán giúp theo dõi luồng xử lý của các yêu cầu qua nhiều dịch vụ.
- Mimir (và Prometheus): Chịu trách nhiệm thu thập và lưu trữ các chỉ số hệ thống.
Bên cạnh đó, Grafana Labs còn có những đóng góp quan trọng cho các dự án mã nguồn mở phổ biến khác trong ngành như Prometheus và OpenTelemetry, qua đó củng cố vị thế dẫn đầu trong lĩnh vực quan sát hệ thống.

Các lợi ích chính của Grafana
Tính linh hoạt của mã nguồn mở và khả năng mở rộng
Grafana có nền tảng là một dự án mã nguồn mở nên bất kỳ ai cũng có thể tải về, sử dụng và tùy chỉnh nền tảng miễn phí. Quan trọng hơn, cấu trúc mở cho phép cộng đồng phát triển và tích hợp vô số plugin, giúp mở rộng khả năng kết nối với các nguồn dữ liệu mới hoặc bổ sung các loại biểu đồ chuyên dụng. Lợi thế này giúp các tổ chức không bị phụ thuộc vào những giải pháp thương mại độc quyền có chi phí cao và khả năng tùy biến hạn chế.
Khả năng kết nối đa nguồn dữ liệu
Điểm khác biệt mang tính chiến lược của Grafana nằm ở kiến trúc kết nối dữ liệu độc đáo. Thay vì yêu cầu người dùng phải nhập và lưu trữ dữ liệu vào hệ thống của mình, Grafana cho phép kết nối trực tiếp với các nguồn dữ liệu hiện có thông qua API. Nền tảng chỉ thực hiện truy vấn và hiển thị thông tin theo thời gian thực, giúp giảm độ trễ và đơn giản hóa đáng kể kiến trúc hệ thống.
Grafana hỗ trợ kết nối với hơn 100 nguồn dữ liệu khác nhau, bao gồm:
- Cơ sở dữ liệu: Các hệ thống chuyên dụng như Prometheus, InfluxDB và các cơ sở dữ liệu SQL/NoSQL phổ biến như MySQL, Postgres, MongoDB, Oracle, Snowflake.
- Dịch vụ đám mây và hệ thống: Tích hợp liền mạch với các nhà cung cấp lớn như AWS, Microsoft Azure, và Google Cloud.
- Các công cụ và nền tảng khác: Hỗ trợ giám sát các hệ thống phức tạp như Kubernetes, Docker, Kafka, Jenkins, RabbitMQ, cũng như tích hợp với các công cụ giám sát khác như Zabbix, Datadog, và Splunk.

Khả năng hợp tác và sự hỗ trợ mạnh mẽ từ cộng đồng
Grafana được xây dựng với mục tiêu thúc đẩy sự hợp tác trong các đội nhóm. Nền tảng cho phép nhiều thành viên cùng xem và chỉnh sửa các bảng điều khiển trong thời gian thực, theo dõi lịch sử thay đổi qua các phiên bản, và dễ dàng chia sẻ dashboard với các bên liên quan thông qua liên kết hoặc ảnh chụp nhanh.
Bên cạnh đó, sức mạnh của Grafana còn đến từ cộng đồng người dùng mã nguồn mở khổng lồ và sự hậu thuẫn chuyên nghiệp từ Grafana Labs. Hàng ngàn nhà phát triển và người dùng trên toàn thế giới không ngừng đóng góp ý tưởng, phát triển plugin và báo cáo lỗi, đảm bảo rằng nền tảng luôn được cập nhật, ổn định và tích hợp những tính năng tiên tiến nhất.
Hệ thống cảnh báo tự động và quản lý sự cố
Grafana cung cấp một hệ thống cảnh báo cực kỳ linh hoạt, cho phép người dùng định nghĩa các ngưỡng và quy tắc cụ thể cho từng chỉ số. Khi một sự cố xảy ra, ví dụ như lượng truy cập tăng đột biến vượt quá giới hạn cho phép, hệ thống sẽ tự động gửi thông báo đến các kênh đã được cấu hình như email, SMS, hoặc Slack.
Đối với các nhu cầu cao cấp hơn, dịch vụ Grafana Cloud còn tích hợp các tính năng quản lý sự cố và (IRM) cùng với quản lý nhân sự trực (On-call management). Các công cụ này giúp tự động hóa quy trình xử lý sự cố, cho phép đội ngũ kỹ thuật phản ứng nhanh hơn và tập trung hoàn toàn vào việc khắc phục vấn đề thay vì các công việc quản lý thủ công.

Nền tảng trực quan hóa dữ liệu linh hoạt
Grafana cho phép bạn tạo các bảng điều khiển (dashboard) trực quan với nhiều dạng biểu đồ khác nhau. Bạn có thể theo dõi dữ liệu theo thời gian thực, chẳng hạn như hiệu suất máy chủ, log sự cố hoặc các thông số từ ứng dụng web. Các dashboard này cũng có thể được chia sẻ cho các thành viên trong nhóm, giúp toàn bộ đội ngũ dễ dàng giám sát, phối hợp và phản ứng kịp thời khi có vấn đề phát sinh.
Hướng dẫn cài đặt Grafana bằng Docker
Các phiên bản Grafana trên Docker Hub
Trên Docker Hub, bạn có thể tìm thấy hai phiên bản chính thức từ Grafana Labs:
- Grafana Enterprise (
grafana/grafana-enterprise): Đây là phiên bản thương mại, có thể tải về và sử dụng miễn phí với bộ tính năng tương đương phiên bản mã nguồn mở. Tuy nhiên, để mở khóa các tính năng cao cấp như plugin nâng cao, bảo mật tăng cường và hỗ trợ kỹ thuật trực tiếp từ nhà phát triển, bạn sẽ cần mua license trả phí. - Grafana Open Source (
grafana/grafana-oss): Đây là phiên bản hoàn toàn miễn phí, được xây dựng từ mã nguồn mở và cung cấp đầy đủ các tính năng cốt lõi cần thiết cho việc giám sát và trực quan hóa.

Quy trình cài đặt cơ bản
Việc cài đặt Grafana bằng Docker bao gồm các bước sau:
- Tải Image: Bạn mở terminal và chạy lệnh để tải về image phiên bản mã nguồn mở:
docker pull grafana/grafana-oss - Khởi tạo Container:
- Sau khi tải image thành công, bạn khởi tạo một container mới với lệnh: Lệnh này sẽ tạo và chạy một container tên là
grafanaở chế độ nền (-d), đồng thời ánh xạ cổng 3000 của container ra cổng 3000 trên máy chủ của bạn (-p 3000:3000).docker run -d -p 3000:3000 --name=grafana grafana/grafana-oss - Truy cập Grafana: Bạn mở trình duyệt web và truy cập vào địa chỉ
http://localhost:3000. - Đăng nhập lần đầu: Bạn sử dụng thông tin đăng nhập mặc định là
admincho cả tên người dùng và mật khẩu. Sau khi đăng nhập thành công, hệ thống sẽ yêu cầu bạn đổi mật khẩu mới để đảm bảo an toàn.
Hướng dẫn sử dụng Grafana cơ bản
Thiết lập nguồn dữ liệu trong Grafana
Trước khi có thể tạo biểu đồ, bạn cần chỉ cho Grafana nơi để lấy dữ liệu. Quá trình này được gọi là thêm một nguồn dữ liệu:
- Truy cập mục kết nối: Trên giao diện Grafana, bạn tìm đến menu điều hướng bên trái, nhấp vào biểu tượng
Connections(Kết nối) và chọnData sources. - Thêm nguồn dữ liệu mới: Bạn nhấp vào nút
Add data source, sau đó tìm kiếm và chọn loại cơ sở dữ liệu bạn muốn kết nối (ví dụ: MySQL, Prometheus, PostgreSQL). - Cấu hình và kiểm tra: Tiếp theo bạn điền các thông tin kết nối cần thiết như địa chỉ máy chủ, cổng, tên cơ sở dữ liệu và thông tin xác thực. Sau khi hoàn tất, bạn nhấp vào nút
Save & test. Grafana sẽ kết nối đến nguồn dữ liệu và hiển thị thông báo thành công nếu mọi thứ đều chính xác.
Xây dựng bảng điều khiển (Dashboard)
Sau khi đã thiết lập Datasource thành công, bạn có thể tiến hành tạo bảng điều khiển đầu tiên.
- Tạo Dashboard mới: Trong menu bên trái, chọn
Dashboards, sau đó nhấp vàoCreate Dashboard. - Thêm một Panel: Một dashboard sẽ bao gồm nhiều panel, mỗi panel hiển thị một loại dữ liệu. Bạn bắt đầu bằng cách nhấp vào
Add visualization. - Chọn Datasource và truy vấn dữ liệu: Trong giao diện chỉnh sửa panel, chọn nguồn dữ liệu bạn đã tạo ở bước trên. Sau đó, bạn viết câu lệnh truy vấn trong trình soạn thảo hoặc sử dụng chế độ Builder trực quan để lấy dữ liệu bạn muốn hiển thị. Tiếp theo bạn nhấp
Run Queryđể xem kết quả. - Tùy chỉnh hiển thị: Ở menu bên phải, bạn có thể tùy chỉnh cách dữ liệu được hiển thị. Ví dụ, bạn có thể chuyển từ biểu đồ đường (line chart) mặc định sang dạng bảng (Table), biểu đồ cột (Bar chart), hoặc đồng hồ đo (Gauge).
- Lưu Dashboard: Cuối cùng, bạn nhấn vào nút
Apply. Sau đó bạn quay trở lại giao diện dashboard chính, nhấp vào biểu tượngSaveở góc trên cùng bên phải, đặt tên cho dashboard và nhấpSaveđể hoàn tất.

Ngoài ra, bạn cũng có thể tận dụng cộng đồng Grafana bằng cách nhập các mẫu dashboard có sẵn. Truy cập trang chủ của Grafana, tìm một dashboard phù hợp với nguồn dữ liệu của bạn, sau đó sử dụng ID hoặc tải về tệp .json để nhập vào hệ thống của mình một cách nhanh chóng.
Triển khai Grafana hiệu quả trên nền tảng Enterprise Cloud tại Vietnix
Để vận hành Grafana hiệu quả, bạn cần một hạ tầng mạnh mẽ và ổn định tuyệt đối. Enterprise Cloud tại Vietnix được thiết kế như nền tảng lý tưởng cho các hệ thống giám sát chuyên nghiệp, với:
- Hiệu năng vượt trội: Sử dụng CPU AMD EPYC và ổ cứng NVMe 100%, xử lý hàng triệu điểm dữ liệu theo thời gian thực, đảm bảo truy vấn Grafana nhanh và mượt.
- Toàn quyền quản trị: Môi trường ảo hóa độc lập cho phép cài đặt linh hoạt các agent thu thập dữ liệu.
- Khả năng mở rộng linh hoạt: Dễ dàng nâng cấp, nhân bản hoặc bổ sung máy chủ mới chỉ trong vài thao tác.
- Độ ổn định cao: Hạ tầng đạt chuẩn với cam kết uptime 99.99%, đảm bảo hệ thống giám sát hoạt động liên tục 24/7.
Cloud Server Enterprise của Vietnix không chỉ là nơi cài đặt Grafana, mà là nền tảng vững chắc để xây dựng hệ thống giám sát chuyên nghiệp, an toàn và mở rộng không giới hạn.
Thông tin liên hệ:
- Website: https://vietnix.vn/
- Hotline: 1800 1093
- Email: sales@vietnix.com.vn
- Địa chỉ: 265 Hồng Lạc, Phường Bảy Hiền, Thành Phố Hồ Chí Minh
Câu hỏi thường gặp
Grafana có vai trò gì cho công việc giám sát hệ thống?
Grafana giúp trực quan hóa, phân tích dữ liệu và thiết lập cảnh báo theo thời gian thực, đồng thời cho phép bạn tạo các bảng điều khiển tùy chỉnh để giám sát toàn diện hiệu suất hệ thống dựa trên dữ liệu từ nhiều nguồn khác nhau.
Grafana có thể kết nối những nguồn dữ liệu nào?
Grafana hỗ trợ hơn 100 loại nguồn dữ liệu, bao gồm các cơ sở dữ liệu chuỗi thời gian phổ biến như Prometheus, InfluxDB; cơ sở dữ liệu SQL/NoSQL như MySQL, PostgreSQL, MongoDB; cũng như các dịch vụ đám mây lớn như AWS, Azure, và Google Cloud.
Grafana có hỗ trợ cảnh báo không?
Có. Grafana cung cấp một hệ thống cảnh báo mạnh mẽ, cho phép người dùng thiết lập các ngưỡng và quy tắc linh hoạt. Khi một chỉ số vượt ngưỡng, hệ thống sẽ tự động gửi thông báo qua nhiều kênh như email, Slack, SMS,…
Sử dụng Grafana có mất phí không?
Phiên bản mã nguồn mở của Grafana hoàn toàn miễn phí. Ngoài ra, Grafana Labs cũng cung cấp phiên bản Enterprise và dịch vụ Grafana Cloud với các tính năng nâng cao và hỗ trợ kỹ thuật chuyên nghiệp, yêu cầu trả phí.
Việc triển khai Grafana trên cloud có thuận tiện không?
Rất thuận tiện. Grafana có thể được triển khai dễ dàng trên cả máy chủ vật lý, Cloud Server hoặc sử dụng dịch vụ Grafana Cloud được quản lý hoàn toàn. Cài đặt bằng Docker trên một Cloud Server là một trong những cách nhanh chóng và phổ biến nhất.
Với khả năng kết nối đa dạng, tùy biến mạnh mẽ và sự hỗ trợ từ cộng đồng mã nguồn mở, Grafana đã khẳng định vị thế là một công cụ không thể thiếu trong lĩnh vực giám sát và quan sát hệ thống. Từ việc theo dõi hiệu suất máy chủ, phân tích log, đến thiết lập cảnh báo tự động, Grafana cung cấp một giải pháp toàn diện để bạn có thể nắm bắt và kiểm soát mọi khía cạnh của hạ tầng.
THEO DÕI VÀ CẬP NHẬT CHỦ ĐỀ BẠN QUAN TÂM
Đăng ký ngay để nhận những thông tin mới nhất từ blog của chúng tôi. Đừng bỏ lỡ cơ hội truy cập kiến thức và tin tức hàng ngày















